İlk ve Orta Okullar için Hong Kong Yeşil Kampüs Projesi
Ana Sayfa / Projeler / İlk ve Orta Okullar için Hong Kong Yeşil Kampüs Projesi

İlk ve Orta Okullar için Hong Kong Yeşil Kampüs Projesi

Yerel bir hükümet departmanı tarafından başlatılan Hong Kong Yeşil Kampüs Projesi, Hong Kong'daki 500'den fazla ilk ve orta okulun çevre dostu kampüslere dönüştürülmesini hedefliyor. Toplam 100 milyon RMB'yi aşan yatırımla proje, enerji verimli yenilemelere odaklanıyor. Okullardaki klimalar ve sınıflardaki aydınlatmaların yanı sıra yurtlar ve diğer binalardaki devreler gibi çeşitli yüklerin enerji tüketiminin izlenmesini ve yönetilmesini içerir. Amaç, karbon emisyonlarını azaltan ve işletme maliyetlerini düşüren, sürdürülebilir ve enerji açısından verimli eğitim ortamları yaratmaktır.

İlk ve Orta Okullar için Hong Kong Yeşil Kampüs Projesi

Proje Yeri: Hong Kong, Çin

Bize Ulaşın
  • Projeye Genel Bakış
  • İlgili Çözümler ve Ürünler

    Çözümler:
    Ürünler:
    Enerji Verimliliği Yönetimi ADL400 AC Trifaze Enerji Sayacı ADL3000-E AC Çok Fonksiyonlu Enerji Ölçer
    IoT Enerji Yönetimi Çözümü
    AKH-0.66/K 5A Akım Trafosu AWT100 Akıllı Veri İletim Birimi



    Gümrük m yani Ağrı Poi nt

    Enerji Tüketimi Takibi: Okullar, sınıflardaki klimalar ve aydınlatmaların yanı sıra yatakhaneler ve diğer binalardaki devreler gibi enerji kullanımının etkili bir şekilde izlenmesi ve yönetilmesinden yoksundu.
    Yüksek Enerji Maliyetleri: Okullar, enerji tüketen ekipman ve davranışları tanımlamanın ve kontrol etmenin net bir yolu olmadığı için yüksek enerji tüketimi maliyetleriyle karşı karşıya kaldı.
    Veriye Dayalı Karar Verme Eksikliği: Enerji tasarrufu kararlarına ve önlemlerine rehberlik edecek enerji tüketimi raporlarının oluşturulmasında zorluk yaşandı.


    Acrel Çözümü

    Acrel, hem donanım hem de yazılım bileşenlerini içeren kapsamlı bir enerji yönetimi çözümü sağladı:
    Donanım:
    ADF400L Çok Kanallı Enerji Sayaçları: Bu sayaçlar, akım trafoları aracılığıyla 12 adete kadar üç fazlı veya 36 adet tek fazlı doğrudan erişim ölçümü veya 12 adet üç fazlı ölçüm yapabilir. Yüksek doğrulukları, merkezi kurulumları, merkezi yönetimleri ve yüksek kurulum esneklikleri nedeniyle tercih edilirler.
    AWT100 Akıllı Ağ Geçidi: Veri Aktarım Birimi, 4G/WiFi/Ethernet/LoRa/LoRaWAN iletişimini destekler
    Yazılım:
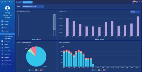
    Acrel IoT EMS Platformu: Platform, enerji tüketimi verilerinin gerçek zamanlı izlenmesini ve analizini sağlar.
    Enerji tüketimi raporlarının oluşturulmasını destekler ve okul yönetiminin bilinçli enerji tasarrufu kararları alması için veri desteği sunar.



    Proje Sonuçları ve Faydaları

    • Enerji Verimliliğinin İyileştirilmesi: Okullar, enerji tüketimi verilerini izleyerek ve analiz ederek, enerjiyi boşa harcayan ekipman ve davranışları belirleyebilir, hedeflenen enerji tasarrufu önlemlerini etkinleştirebilir ve enerji verimliliğini artırabilir.
    • Maliyet Azaltma: Çözüm, okullar için daha sürdürülebilir operasyonlar sağlayarak enerji maliyetlerinin azaltılmasına yardımcı oluyor.
    • Veriye Dayalı Karar Verme: Platformun enerji tüketimi raporları, okul yönetiminin bilinçli enerji tasarrufu kararları alması için değerli veri desteği sağlar.
    • Çevresel Faydalar: Enerji tüketimini azaltmak, karbon emisyonlarını azaltarak çevrenin korunmasına katkıda bulunur ve yeşil kampüs girişiminin hedeflerine uyum sağlar.


    Uçan Kurulum:

    ADF on site

Acrel Co., Ltd.